使用SkyWalking监控AWS EKS和S3

本文展示如何利用SkyWalking监控EKS和S3

icon.png

SKyWalking OAP 现有的 OpenTelemetry receiver 可以通过OTLP协议接收指标(metrics),并且使用MAL实时分析相关指标。从OAP 9.4.0开始,SkyWalking 新增了AWS Firehose receiver,用来接收,分析CloudWatch metrics数据。本文将以EKS和S3为例介绍SkyWalking OAP 接收,分析 AWS 服务的指标数据的过程

EKS

OpenTelemetry Collector

OpenTelemetry (OTel) 是一系列tools,API,SDK,可以生成,收集,导出遥测数据,比如 指标(metrics),日志(logs)和链路信息(traces),而OTel Collector主要负责收集、处理和导出遥测数据,Collector由以下主要组件组成:

  1. receiver: 负责获取遥测数据,不同的receiver支持不同的数据源,比如prometheus ,kafka,otlp,
  2. processor:在receiver和exporter之间处理数据,比如增加或者删除attributes,
  3. exporter:负责发送数据到不同的后端,比如kafka,SkyWalking OAP(通过OTLP)
  4. service: 作为一个单元配置启用的组件,只有配置的组件才会被启用
OpenTelemetry Protocol Specification(OTLP)

OTLP 主要描述了如何通过gRPC,HTTP协议接收(拉取)指标数据。SKyWalking OAP的 OpenTelemetry receiver 实现了OTLP/gRPC协议,通过OTLP/gRPC exporter可以将指标数据导出到OAP。通常一个Collector的数据流向如下:

collector.png

使用OTel监控EKS

EKS的监控就是通过OTel实现的,只需在EKS集群中以DaemonSet 的方式部署 OpenTelemetry Collector,使用 AWS Container Insights Receiver 作为receiver,并且设置otlp exporter的地址为OAP的的地址即可。另外需要注意的是OAP根据attribute job_name : aws-cloud-eks-monitoring 作为EKS metrics的标识,所以还需要再collector中配置一个processor来增加这个属性

OTel Collector配置demo

extensions:
  health_check:
receivers:
  awscontainerinsightreceiver:
processors:
# 为了OAP能够正确识别EKS metrics,增加job_name attribute
  resource/job-name:
    attributes:
    - key: job_name   
      value: aws-cloud-eks-monitoring
      action: insert     

# 指定OAP作为 exporters
exporters:
  otlp:
    endpoint: oap-service:11800 
    tls:
      insecure: true
  logging:
      loglevel: debug          
service:
  pipelines:
    metrics:
      receivers: [awscontainerinsightreceiver]
      processors: [resource/job-name]
      exporters: [otlp,logging]
  extensions: [health_check]
  

SkyWalking OAP 默认统计 Node,Pod,Service 三个维度的网络、磁盘、CPU等相关的指标数据,这里仅展示了部分内容

Pod 维度

eks-pod.png

Service 维度

eks-service.png

EKS监控完整配置
Click here to view complete k8s resource configuration

apiVersion: v1
kind: ServiceAccount
metadata:
  name: aws-otel-sa
  namespace: aws-otel-eks

---
kind: ClusterRole
apiVersion: rbac.authorization.k8s.io/v1
metadata:
  name: aoc-agent-role
rules:
  - apiGroups: [""]
    resources: ["pods", "nodes", "endpoints"]
    verbs: ["list", "watch"]
  - apiGroups: ["apps"]
    resources: ["replicasets"]
    verbs: ["list", "watch"]
  - apiGroups: ["batch"]
    resources: ["jobs"]
    verbs: ["list", "watch"]
  - apiGroups: [""]
    resources: ["nodes/proxy"]
    verbs: ["get"]
  - apiGroups: [""]
    resources: ["nodes/stats", "configmaps", "events"]
    verbs: ["create", "get"]
  - apiGroups: [""]
    resources: ["configmaps"]
    resourceNames: ["otel-container-insight-clusterleader"]
    verbs: ["get","update"]
  - apiGroups: ["coordination.k8s.io"]
    resources: ["leases"]
    verbs: ["create","get","update"]    

---
kind: ClusterRoleBinding
apiVersion: rbac.authorization.k8s.io/v1
metadata:
  name: aoc-agent-role-binding
subjects:
  - kind: ServiceAccount
    name: aws-otel-sa
    namespace: aws-otel-eks
roleRef:
  kind: ClusterRole
  name: aoc-agent-role
  apiGroup: rbac.authorization.k8s.io

---
apiVersion: v1
kind: ConfigMap
metadata:
  name: otel-agent-conf
  namespace: aws-otel-eks
  labels:
    app: opentelemetry
    component: otel-agent-conf
data:
  otel-agent-config: |
    extensions:
      health_check:

    receivers:
      awscontainerinsightreceiver:

    processors:
      resource/job-name:
        attributes:
        - key: job_name   
          value: aws-cloud-eks-monitoring
          action: insert     

    exporters:
      otlp:
        endpoint: oap-service:11800
        tls:
          insecure: true
      logging:
          loglevel: debug          

    service:
      pipelines:
        metrics:
          receivers: [awscontainerinsightreceiver]
          processors: [resource/job-name]
          exporters: [otlp,logging]
      extensions: [health_check]

---

apiVersion: apps/v1
kind: DaemonSet
metadata:
  name: aws-otel-eks-ci
  namespace: aws-otel-eks
spec:
  selector:
    matchLabels:
      name: aws-otel-eks-ci
  template:
    metadata:
      labels:
        name: aws-otel-eks-ci
    spec:
      containers:
        - name: aws-otel-collector
          image: amazon/aws-otel-collector:v0.23.0
          env:
         	  # Specify region
            - name: AWS_REGION
              value: "ap-northeast-1"
            - name: K8S_NODE_NAME
              valueFrom:
                fieldRef:
                  fieldPath: spec.nodeName
            - name: HOST_IP
              valueFrom:
                fieldRef:
                  fieldPath: status.hostIP
            - name: HOST_NAME
              valueFrom:
                fieldRef:
                  fieldPath: spec.nodeName
            - name: K8S_NAMESPACE
              valueFrom:
                 fieldRef:
                   fieldPath: metadata.namespace
          imagePullPolicy: Always
          command:
            - "/awscollector"
            - "--config=/conf/otel-agent-config.yaml"
          volumeMounts:
            - name: rootfs
              mountPath: /rootfs
              readOnly: true
            - name: dockersock
              mountPath: /var/run/docker.sock
              readOnly: true
            - name: varlibdocker
              mountPath: /var/lib/docker
              readOnly: true
            - name: containerdsock
              mountPath: /run/containerd/containerd.sock
              readOnly: true
            - name: sys
              mountPath: /sys
              readOnly: true
            - name: devdisk
              mountPath: /dev/disk
              readOnly: true
            - name: otel-agent-config-vol
              mountPath: /conf
            - name: otel-output-vol  
              mountPath: /otel-output
          resources:
            limits:
              cpu:  200m
              memory: 200Mi
            requests:
              cpu: 200m
              memory: 200Mi
      volumes:
        - configMap:
            name: otel-agent-conf
            items:
              - key: otel-agent-config
                path: otel-agent-config.yaml
          name: otel-agent-config-vol
        - name: rootfs
          hostPath:
            path: /
        - name: dockersock
          hostPath:
            path: /var/run/docker.sock
        - name: varlibdocker
          hostPath:
            path: /var/lib/docker
        - name: containerdsock
          hostPath:
            path: /run/containerd/containerd.sock
        - name: sys
          hostPath:
            path: /sys
        - name: devdisk
          hostPath:
            path: /dev/disk/
        - name: otel-output-vol  
          hostPath:
            path: /otel-output
      serviceAccountName: aws-otel-sa
        

S3

Amazon CloudWatch

Amazon CloudWatch 是AWS提供的监控服务,负责收集AWS 服务,资源的指标数据,CloudWatch metrics stream 负责将指标数据转换为流式处理数据,支持输出json,OTel v0.7.0 两种格式。

Amazon Kinesis Data Firehose (Firehose)

Firehose 是一项提取、转换、加载(ETL)服务,可以将流式处理数据以可靠方式捕获、转换和提供到数据湖、数据存储(比如S3)和分析服务中。

为了确保外部服务能够正确地接收指标数据, AWS提供了 Kinesis Data Firehose HTTP Endpoint Delivery Request and Response Specifications (Firehose Specifications)。Firhose以POST的方式推送Json数据

Json数据示例
{
  "requestId": "ed4acda5-034f-9f42-bba1-f29aea6d7d8f",
  "timestamp": 1578090901599
  "records": [
    {
      "data": "aGVsbG8="
    },
    {
      "data": "aGVsbG8gd29ybGQ="
    }
  ]
}
  1. requestId: 请求id,可以实现去重,debug目的
  2. timestamp: Firehose 产生该请求的时间戳(毫秒)
  3. records: 实际投递的记录
    1. data: 投递的数据,以base64编码数据,可以是json或者OTel v0.7.0格式,取决于CloudWatch数据数据的格式(稍后会有描述)。Skywalking目前支持OTel v0.7.0格式
aws-firehose-receiver

aws-firehose-receiver 就是提供了一个实现了Firehose Specifications的HTTP Endpoint:/aws/firehose/metrics。下图展示了通过CloudWatch监控DynamoDB,S3等服务,并利用Firehose将指标数据发送到SKywalking OAP的数据流向

aws-service.png

从上图可以看到 aws-firehose-receiver 将数据转换后交由 OpenTelemetry-receiver处理 ,所以 OpenTelemetry receiver 中配置的 otel-rules 同样可以适用CloudWatch metrics

注意
  • 因为 Kinesis Data Firehose 要求,必须在AWS Firehose receiver 前放置一个Gateway用来建立HTTPS链接。aws-firehose-receiver 将从v9.5.0开始支持HTTPS协议
  • TLS 证书必须是CA签发的

逐步设置S3监控

  1. 进入 S3控制台,通过 Amazon S3 >> Buckets >> (Your Bucket) >> Metrics >> metrics >> View additional charts >> Request metricsRequest metrics 创建filter

s3-create-filter.png

  1. 进入Amazon Kinesis 控制台,创建一个delivery stream, Source选择 Direct PUT, Destination 选择 HTTP Endpoint. 并且设置HTTP endpoint URLhttps://your_domain/aws/firehose/metrics。其他配置项:
    • Buffer hints: 设置缓存的大小和周期
    • Access key 与aws-firehose-receiver中的AccessKey一致即可
    • Retry duration: 重试周期
    • Backup settings: 备份设置,可选地将投递的数据同时备份到S3。

firehose-stream-create.png

  1. 进入 CloudWatch控制台,Streams 标签创建CloudWatch Stream。并且在Select your Kinesis Data Firehose stream项中配置第二步创建的delivery stream。注意需要设置Change output formatOpenTelemetry v0.7.0

cloud-watch-stream.png

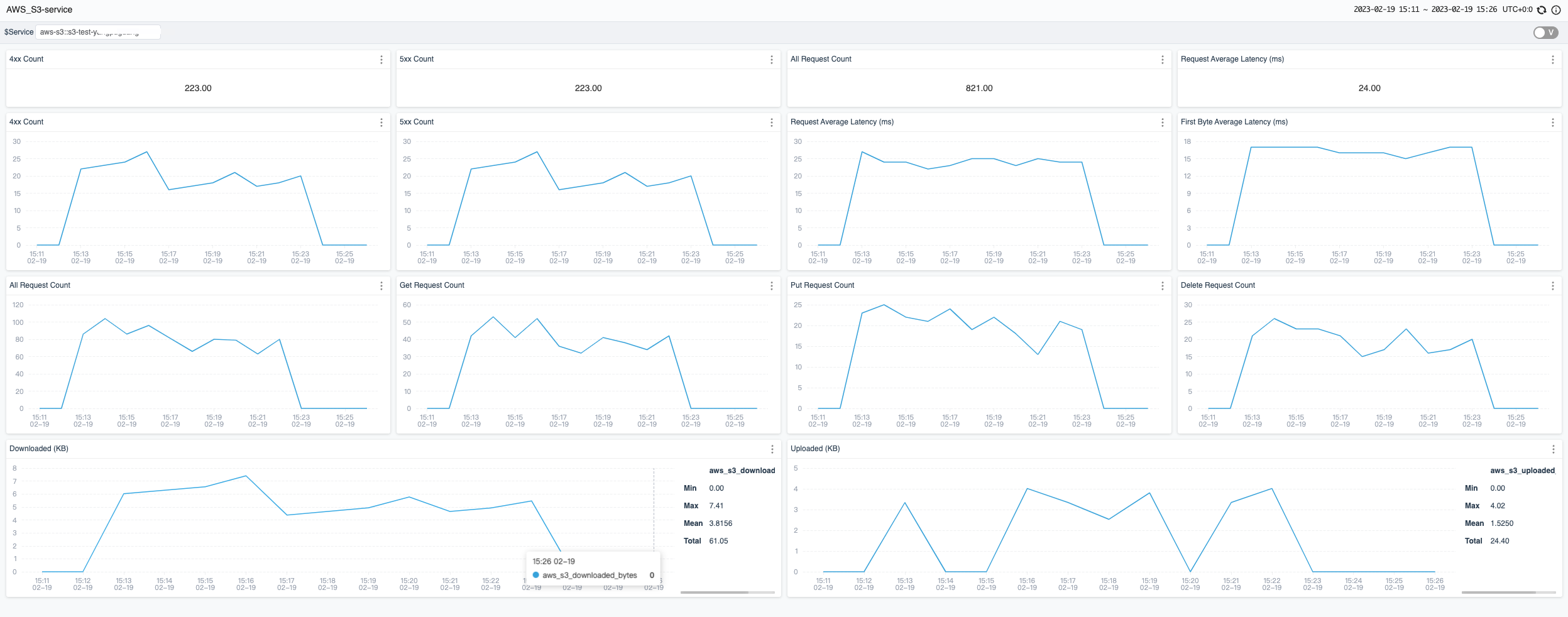
至此,S3监控配置设置完成。目前SkyWalking默认收集的S3 metrics 展示如下

s3-metrics.png

其他服务

目前SkyWalking官方支持EKS,S3,DynamoDB监控。 用户也参考 OpenTelemetry receiver 配置OTel rules来收集,分析AWS其他服务的CloudWatch metrics,并且通过自定义dashboard展示

资料